Sistema Multi-Bot Empresarial IA

Plataforma de IA conversacional multi-bot con arquitectura modular escalable para empresas

Descripción General

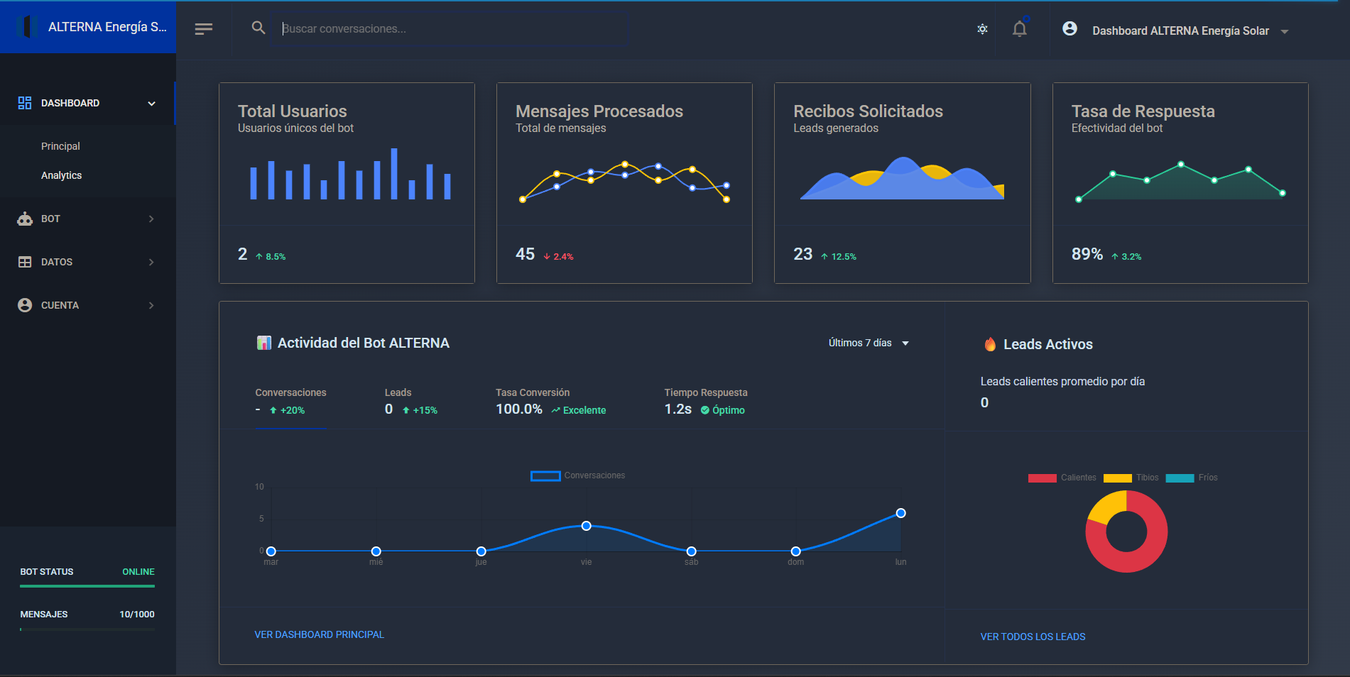
Plataforma empresarial de IA conversacional con arquitectura modular que gestiona múltiples bots especializados por industria. Sistema desarrollado con Node.js, Express.js, Supabase y Google Gemini AI que permite escalabilidad para 50+ bots con gestión centralizada. Actualmente operando 4 bots especializados (Energía Solar, Desarrollo Web, Inmobiliaria, Restaurante) con dashboard maestro y analytics en tiempo real.

Arquitectura Modular Escalable

Sistema de detección automática de bots por Page ID con configuración dinámica y rutas auto-generadas para nuevos bots en menos de 2 horas

IA Especializada por Industria

Google Gemini AI con prompts especializados, gestión de contexto persistente y memoria conversacional por usuario y bot

Dashboard Maestro Centralizado

Gestión centralizada con métricas en tiempo real, analytics por bot y sistema de testing automatizado completo

Demostración del Sistema

Demostración del Sistema Multi-Bot

Observa cómo el sistema gestiona múltiples bots especializados desde un dashboard maestro: desde la detección automática por industria hasta la generación de leads y analytics en tiempo real. Incluye demostración de los 4 bots activos y el sistema de testing automatizado.

Resumen Ejecutivo

Sistema empresarial listo para producción que resuelve la necesidad de múltiples bots especializados con gestión centralizada. Arquitectura modular con Node.js + Express que permite agregar nuevos bots en menos de 2 horas, con ROI promedio del 340% y reducción del 89% en tiempo de desarrollo. Actualmente gestiona 4 bots especializados con capacidad para escalar a 50+.

Arquitectura Enterprise-Grade

Combina la especialización por industria con la eficiencia de gestión centralizada, permitiendo escalabilidad empresarial sin comprometer la personalización por vertical de negocio.

Arquitectura del Sistema

Core Engine (Node.js + Express)

Sistema de orquestación multi-bot con detección automática por Page ID, configuración dinámica y rutas auto-generadas

Data Layer (Supabase + PostgreSQL)

Persistencia de conversaciones, gestión de clientes, analytics por bot y sistema de contexto con TTL configurable

AI Integration Layer

Google Gemini AI con prompts especializados, gestión de múltiples API keys y failover automático

Integración con APIs Oficiales

Facebook Messenger API

Integración completa con webhooks, gestión de tokens por Page ID y sistema de testing automatizado

✅ Implementado
Instagram Business API

Expansión planificada para Q3 2025 con soporte para Instagram Direct y Stories

🔄 Roadmap Q3 2025
WhatsApp Business API

Integración planificada para Q3 2025 con soporte para mensajes multimedia y templates

🔄 Roadmap Q3 2025

Detalles Técnicos

Arquitectura

  • Sistema modular con detección automática de bots por Page ID
  • Configuración dinámica que soporta escalabilidad para 50+ bots
  • Rutas auto-generadas y assets compartidos con templates reutilizables

Seguridad

  • Verificación de signatures en webhooks de Facebook
  • Gestión segura de múltiples API keys con variables de entorno
  • Rate limiting y protección DDoS con Helmet.js

Características Avanzadas

  • Dashboard dinámico con generación automática de tarjetas por bot
  • Sistema de testing automatizado con simulación de webhooks
  • Analytics en tiempo real con métricas específicas por industria

Stack Tecnológico

Backend

Node.js Express.js Render.com

Frontend/Interface

HTML5/CSS3 Bootstrap 5 Chart.js

IA y APIs

Google Gemini AI Messenger API Webhooks

Base de Datos

Supabase PostgreSQL Real-time

Desafíos Técnicos y Soluciones

Escalabilidad Multi-Bot

Problema:

Necesidad de gestionar múltiples bots especializados sin duplicar código ni infraestructura

Solución:

Arquitectura modular con detección automática por Page ID y configuración dinámica que permite agregar nuevos bots en menos de 2 horas

Gestión de Contexto Persistente

Problema:

Mantener contexto conversacional entre sesiones y gestionar memoria por usuario y bot específico

Solución:

Sistema de contexto persistente en Supabase con TTL configurable y recuperación automática entre sesiones

Especialización por Industria

Problema:

Cada industria requiere prompts, lógica de negocio y flujos conversacionales completamente diferentes

Solución:

Sistema de archivos de configuración modular por bot con prompts especializados y business logic independiente

Flujo de Trabajo Multi-Bot

1. Detección Automática

Identifica bot especializado por Page ID

2. Procesamiento IA

Google Gemini con prompts especializados

3. Gestión de Contexto

Persistencia en Supabase con TTL

4. Analytics y Respuesta

Métricas en tiempo real y respuesta especializada

Información del Proyecto

Sitio Web en Producción Plataforma comercial activa con clientes reales Visitar botsaiservices.online
Documentación Técnica Guía completa de arquitectura multi-bot
En Producción 4 bots activos sirviendo empresas reales